西門子SIMATIC觸摸屏
目前,在售的西門子SIMATIC觸摸屏系列產品主要有三種Comfort panels(精智面板)、Basic panels(精簡面板)以及Smart panels(精彩面板)。其中Comfort panels屬于高端屏,功能較為豐富,而Smart panels則適用于最簡單的應用。
HMI人機界面簡介及特點
1、Comfort panels(精智面板)的特點,如圖1所示。
◆ 寬屏幕顯示尺寸從4in到22in(1in =0.0254m),可進行觸摸操作或按鍵操作;
◆ 有效的節能管理;
◆ 萬一發生電源故障,可確保100%的數據安全;
◆ 使用系統卡來簡化項目傳輸;
◆ 可在危險區域中使用;
◆ 同時支持PROFIBUS/MPI接口和PROFINET(LAN)接口;
◆ 支持多種通信協議,例如:PROFIBUS、PROFINET以及第三方協議。

圖1 精智面板
2、Basic panels(精簡面板)的特點,如圖2所示。
◆ 適用于不太復雜的可視化應用;
◆ 所有顯示屏尺寸具有統一的功能;
◆ 顯示屏具有觸摸功能,可實現直觀的操作員控制;
◆ 按鍵可任意配置,并具有觸覺反饋;
◆ 只有一種通信接口,PROFIBUS或PROFINET(LAN)接口;
◆ 支持多種通信協議,PROFIBUS或PROFINET以及第三發協議。

圖2 精簡面板
3、Smart panels(精彩面板)的特點,如圖3所示:
◆ 集成的工業以太網接口,可以和S7-200 Smart以及LOGO!OBA7建立連接;
◆ 通過以太網可以同時連接3臺控制器;
◆ 通過串口可以連接西門子S7-200以及S7-200 Smart PLC;
◆ 集成的串口(支持Modbus,RS422/RS485自適應切換),可以和市場主流的小型PLC建立穩定可靠的通信連接(三菱FX系列、歐姆龍CP1系列、臺達DVP-SV/ES2系列)。

圖3 精彩面板
SIMATIC觸目屏接地
1、觸摸屏的接地設計
觸摸屏一般都是塑料外殼,在整體設計上,在背面設計了一個接地端子,如圖4所示。


圖4 TP1900 Comfort接地及接口圖
說明:1為X80電源接口;2為電位均衡接口(接地);3為X2 PROFIBUS(Sub-D RS422/485);4為X3 PROFINET(LAN),10/100/1000MBit;5為X1 PROFINET(LAN),10/100MBit;6為X61/X62 USB A型;7為X90音頻輸入/輸出線;8為X60 USB迷你 B型
從整體設計上看,觸摸屏在電源供電方式上為24V直流電源,在電源處沒有類似PLC電源端子的PE端子,整個屏上只有一個接地端子,因此該接地端子必須接地。
另外,從設計上看,該端子是內六星的設計,因此需要專用的工具來進行地線的連接。接地端子如圖5所示。

圖5 接地端子
但西門子公司的最新觸摸屏從7in(1in=0.0254m)起的精智面板產品都具有金屬壓鑄外殼,因此具有更好的結構特性以及EMC特性。并且經過了ATEX指令的防爆危險區2區和22區進行認證,并在相應的危險區域內使用。
而金屬外殼的觸摸屏安裝在柜門上時,有可能與柜門的金屬部分有接觸。因此,一般在安裝觸摸屏時會使用鋼制固定夾(15〞以上)或鋁質固定夾(7〞-12〞)把面板固定到電柜柜門上,如圖6所示。

圖6 面板的安裝夾子
實際的安裝圖及夾子如圖7所示。

圖7 面板安裝及夾子
盡管新的觸摸屏采用金屬外売設計,安裝在柜體上的也是采用金屬夾子,但由于電柜表面通常都是噴漆的,因而面板的金屬外殼與柜殼的金屬部分接觸面積仍然很小,因此新的面板也需將接地端子進行接地處理。
雖然,此時接地端子和柜體的金屬框都是等電位的。但從安全的角度考慮,還是要求柜門單獨與柜體的金屬框架做良好的連接,如圖8所示。

圖8 柜門與柜體的連接
2、人機界面電源連接
目前西門子觸摸屏系列產品均為直流24V供電。電源內部有隔離保護,且符合IEC60364-4-41和HD 384.04.41(VDE 0100,第410部分)規定,例如符合PELV標準,如圖9所示。

圖9 觸摸屏的供電端子
供電電壓僅允許處于規定的電壓范圍范內(DC19.2V-DC28.8V)。否則,不排除有操作設備功能失靈甚至損壞的情況。
3、觸摸屏接地規范
觸摸屏的安裝及接地,應滿足下列規范:
◆ 觸摸屏安裝在柜門上,應采用固定夾正確的固定。
◆ 觸摸屏所安裝的柜體內部應具有接地(或等電勢)銅排。
◆ 觸摸屏的接地端子應連接至接地(或等電勢)銅排上。
◆ 接地(或等電勢)銅排應與柜體以及柜門相連接。
◆ 接地(或等電勢)銅排應與系統地進行做良好的連接。
◆ 與觸摸屏通信的電纜,應采用電纜夾在接地銅排處對屏蔽層進行大面積的環接接地處理。
◆ 觸摸屏的電源線、通信電纜在柜內應避免與動力電纜距離過近或平行布線。
如圖10顯示了觸摸屏的等電位連接,面板通過接地端子連接到控制柜的接地排。同時通信電纜通過電纜夾也連接到接地排,控制柜接地排接到工廠接地點。該連接方式也適用于其他的SIMATIC面板。

圖10 觸摸屏接地系統圖
說明:1為控制機柜;2為等電位連接導軌;3為等電位連接電纜;4為PROFINET數據線;5為PROFIBUS數據線;6為電纜夾;7為接地連接
4、接地電纜的要求
截面積:等電位連接導線的橫截面積必須能夠承受最大均衡電流。根據以往的經驗、橫截面積最小為16mm2的等電位連接導線效果最佳。
材料:使用銅或鍍鋅鋼材質的等電位連接導線。在等電位連接導線與接地/保護導線之間保持大面積接觸,并防止被腐蝕。
觸摸屏的通信接地
1、通信口介紹
西門子公司不同面板所帶的通信口可能不同,有的面板只帶PR0FIBUS/MPI接口(比如,KT7700 Basic DP);有的只帶ROFINET(LANI)接口(比如,KTP700 Basic PN);也有的面板兩種接口都帶,比如Comfort panels通信口包括一個PROFIBUS/MPI接口,一個或多個(最多三個)PR0FINET(LAN)接口,如圖11所示。

圖11 面板通信口
說明:1為通過PROFINET(LAN)與控制器連接;2為通過PROFIBUS與控制器連接
①PROFIBUS/MPI接口
HMI設備上的接口名稱:X2;Sub-D插座,9針,以螺釘固定。PR0FIBUS/MPI接口引腳如圖12所示。

圖12 PROFIBUS/MPI接口引腳
②PROFINET(LAN)接口
HMI設備上的接口名稱:X1;PROFINET(LAN)接口腳如圖13所示。

圖13 PROFINET(LAN)接口 接口引腳
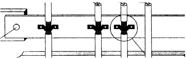
2、通信電纜的接地處理
使用合適的電纜夾夾緊進入等電位連接導軌上的數據線屏蔽層,如圖14所示。

圖14 通信電纜的接地處理
實際應用中的屏蔽層的處理可參考圖15所示。

圖15 屏蔽層的鏈接
另外:
◆ 盡可能縮短HMI設備和等電位連接導軌間的電纜長度。
◆ 平行敷設等電位連接導線和數據纜,使其相互間隙距離最小。
